After almost 3 years of work, I’ve finally managed to get this project stable enough to release an alpha version!
I’m proud to present Managarr - A TUI and CLI for managing your Servarr instances! At the moment, the alpha version only supports Radarr.
Not all features are implemented for the alpha version, like managing quality profiles or quality definitions, etc.
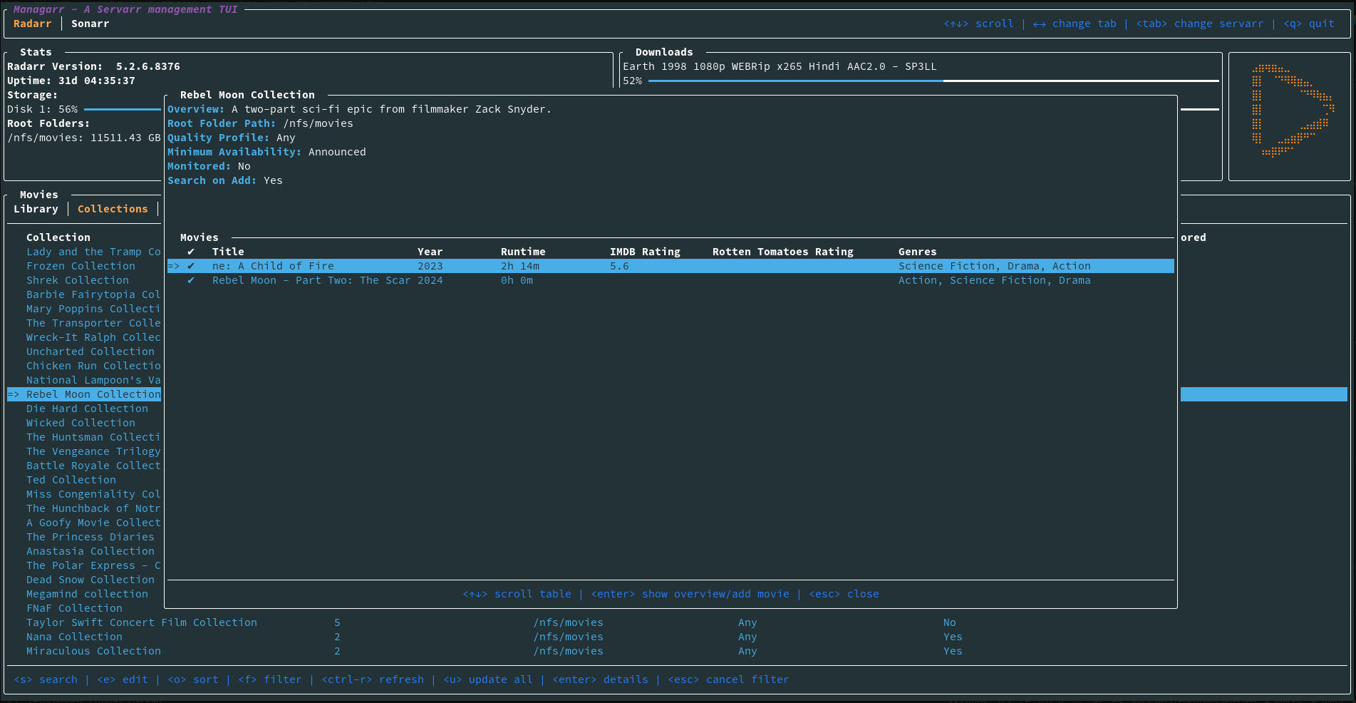
Here’s some screenshots of the TUI:

Additionally, you can use it as a CLI for Radarr; For example, to search for a new film:
managarr radarr search-new-movie --query "star wars"
Or you can add a new movie by its TMDB ID:
managarr radarr add movie --tmdb-id 1895 --root-folder-path /nfs/movies --quality-profile-id 1
All features available in the TUI are also available via the CLI.
This looks very good. I have never thought about a TUI/CLI for my *arrs, but I will give it a try.
If this works out for me, do you also seek contributions?
Of course! There’s a lot of work remaining to be done to add support for other features, Servarrs, etc. So contributions are very welcome! ☺️
I’ll admit, as neat as this is, I’m a little unclear on the use case? Are there really situations where it’s easier to get a command prompt than it is to open a webpage?
The CLI side I can see more use for since that does expose a lot of actions to bash scripting, which could be neat. But on the whole I can’t say I’ve ever really found myself thinking “Man, I really wish I had a UI for managing Radarr, a program that already includes a really good UI.”
I know it’s shitty to hate on something just because you’re not the target for it. That’s not my intent, it’s more that I’m just fascinated by the question of how anyone has a burning need for this? It feels like there must be something I’m missing here.
Could be really useful to have a UI over SSH without opening your web interface to the world. I will try because it seems great for my use case !
But that implies you do have your SSH open to the world, right?
The way I access my private web interfaces remotely is through something like Netmaker, Tailscale or Zerotier. Same thing for SSH. No way in hell am I opening 22 on my router.
You are not wrong, most of the time I SSH from the same IP so I only have 22 open from this adress. I think I just prefer managing this one access protected by a big key without thinking about my reverse proxy, plus I think TUI are neat. But objectively you are right, there may not be a lot of advantages.
Thanks to the developers though, I always appreciate such hard work and sharing to the community ♥️
You can use any port for ssh. When I switched from 22 to 1337, brute force attempts at logging in stopped
Obscurity is not the same thing as security.
Well I use key-based login for security; obscurity just keeps the network congestion down
Netmaker, Tailscale or Zerotier
No way in hell i am giving a company complete remote access to my servers and clients.
All these companies do is make it easier to use wireguard, if you’re so afraid of them just use wireguard yourself, you’ll get the same effect
This is not really correct. Those companies take complete control of the secret keys. And no, it is not the same effect when you use tailscale compared to wireguard cause of various reasons. CGNAT, no port forwarding, funnels etc.
You know those can be self hosted, right?
And yes, by all means just set up your own Wireguard or OpenVPN access if that’s what you prefer. You do you bud.
No hate perceived on my end! To answer your question, I built it for a few reasons:
- I wanted to learn Rust, so I used this project to do that
- I really love TUI’s and I pretty much live in my command line at work, and since I already automate everything I can to make my work life easier, I wanted to be able to do the same with my homelab
- I think it looks cool
- For fun. If no one else ever gets use out of it, that’s okay! I just really enjoyed building it and I’m excited to build out more of it.
But also: Why not?
Well, can’t say fairer than that.
Cli doesn’t make much sense to me either when the *arr suite has a well documented rest API already.
Does there need to be a need? Some people just like to create things to see if they can. Some people like TUIs. There may not be a huge need for this, but it’s pretty freaking awesome to have.
Yeah, I did try to stress that just because I can’t envision a use for it, doesn’t mean it shouldn’t exist. I’m totally OK with that. My question was more “Am I the idiot here for not being able to see what the use is?”
I know what you mean. There are tools I see everyday and I ask, but why? I have started to just ask, why not? There doesn’t always have to be a use case and sometimes people just want to create shit. They don’t even care if others use it, but want to share it anyway in case there is that one other person that does.
It looks nice, but honestly, once I set up everything (which I do on each of the *arr anyways), there is nothing left to be managed. That‘s the whole point of this setup, to get rid of managing things manually.
So even if I love that project and am very appreciative for all the work, I don’t have any use case in my setup that would want me to use this.
… are you the DaX from the PSP modding scene?!
You’re the first person to catch the reference! Sadly, no I’m not. But I was a prolific PSP modder as a kid so I knew his name and was very familiar with him. So, in my adult life, since he had such a big impact on me, my username is made after him! My real name is Alex so it just kind of worked.
Lol how funny. I was also very into modding the PSP growing up. I had a couple of Pandora batteries. The only reason I caught onto it was because my name is also Alex haha hello fellow Alex!
That’s amazing. Hello fellow Alex! 😂
Man I love TUIs, Great work!
Oh, wow, this is beautiful!
Shit, this thing look insane, gonna check it asap
Well that’s just super neat! I will absolutely be giving it a go sometime soon. Thanks for sharing and for building!
Holy shit this is beautiful!! Thanks for this!
Looks great. Will definitely try out.
Day to day I just use LunaSea. Added convenience of being able to add a film from a phone.
Yea I also just use LunaSea, especially when I’m not at a keyboard. I imagine the TUI will be pretty handy when I find myself well… at a terminal.
Nice!!
You should name it Hawk, so people can call it Hawk-Tui.
Hawkrr



